FREE REPAIR MANUALS & LABOR GUIDES 1982-2013 Vehicles
Courtesy of Operation CHARM: Car repair manuals for everyone.

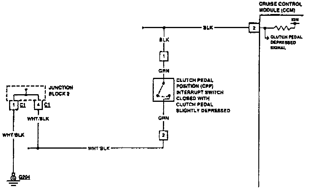
Code 9B-5E CPP Interrupt Switch Circuit

Code 9B-5E CPP Interrupt Switch Circuit part 1 and 2

Fig. 15 Code 9B-5E: CPP Interrupt Switch Circuit (Part 2 Of 2). Manual Transaxle:




Fig. 15 Code 9B-5E: CPP Interrupt Switch Circuit (Part 2 Of 2). Manual Transaxle: