Ignition System Ignitor
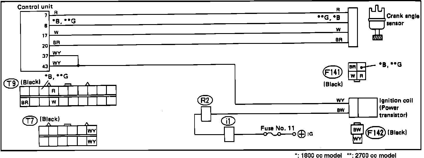
Ignition Control System Schematic:
A faulty ignition system power transistor does not set a trouble code in the on-board diagnostic system. Refer to the schematic diagram and test the system with the diagnostic chart.
Wire color code identification:
L: Blue
B: Black
Y: Yellow
G: Green
R: Red
W: White
Br: Brown
Lg: Light green
Gr: Gray
Ignition Control System Diagnostic Chart (a):
Ignition Control System Diagnostic Chart (b):
Ignition Control System Diagnostic Chart (c):
IGNITION CONTROL SYSTEM DIAGNOSTIC CHARTS